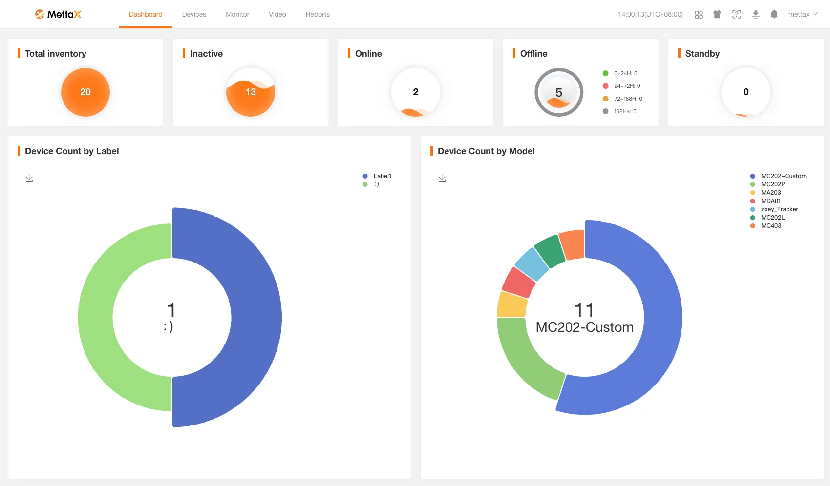
工作台
工作台展示当前登录账号的统计数据。

以下为当前登录客户的各类设备总数统计。
- 库存设备总数。
- 未激活设备总数。
- 在线设备总数。
- 离线设备总数(24小时及以内、24到72小时、72到168小时、168小时以上不同时间段的离线设备数)。
- 休眠设备总数。
点击统计数量可跳转到设备管理界面,查看对应设备的详情数据。
若无设备管理权限,将进入错误提示页面。
- 按标签分类的设备数量。
- 按机型分类的设备数量。
工作台展示当前登录账号的统计数据。

以下为当前登录客户的各类设备总数统计。
点击统计数量可跳转到设备管理界面,查看对应设备的详情数据。
若无设备管理权限,将进入错误提示页面。